關於 Terry Yao
12 年全端工程師,專注 AI 專案整合與修復。
我做的事情是:幫企業把 AI 從「聽起來很厲害」變成「真的能用」。從 Agent 架構設計、多模型串接、到自動化工作流,我把 AI 落地到實際的產品和開發流程裡。
我能幫你做什麼
AI 專案修復與整合
- AI Agent 架構設計 — 從單一 chatbot 到多 Agent 協作系統
- LLM 整合 — Claude、GPT、Gemini 的串接、模型切換、降級策略
- AI 工作流自動化 — n8n、MCP、Cron 排程、自動化報告
全端開發
- 後端 — Django、Express、FastAPI、Laravel、Spring Boot
- 前端 — Vue.js、React、Astro、TypeScript
- 資料庫 — PostgreSQL、MySQL、Redis、Elasticsearch
- 基礎建設 — Docker、Nginx、CI/CD、AWS
作品
OpenClaw — 多 Agent AI 系統
自架的 Discord AI Bot 系統,多個 Agent 協作處理內容產出、營運監控、職缺掃描。包含自訂 Skill 系統、Notion/Gmail MCP 整合、瀏覽器自動化。
技術部落格
你現在看到的這個站。涵蓋 AI、資料庫、測試、SEO、專案管理、職涯成長等多個系列。所有文章都經過 SEO 和 AEO 優化。

Guide App — 一般人的學習入口
獨立的 Astro 應用,用互動式的方式引導非工程師了解 AI、程式開發、SEO 等主題。包含「身分別 × AI」系列(行銷人、設計師、學生)。

演算法視覺化
Java + Web 的資料結構與演算法學習專案,包含多種資料結構和演算法的互動式視覺化展示。

EC & Blog 電商/部落格系統
Django + Vue.js 的完整電商系統(RBAC 權限、購物車、結帳、金流)和部落格 CMS,Docker Compose 部署,含自動化測試。


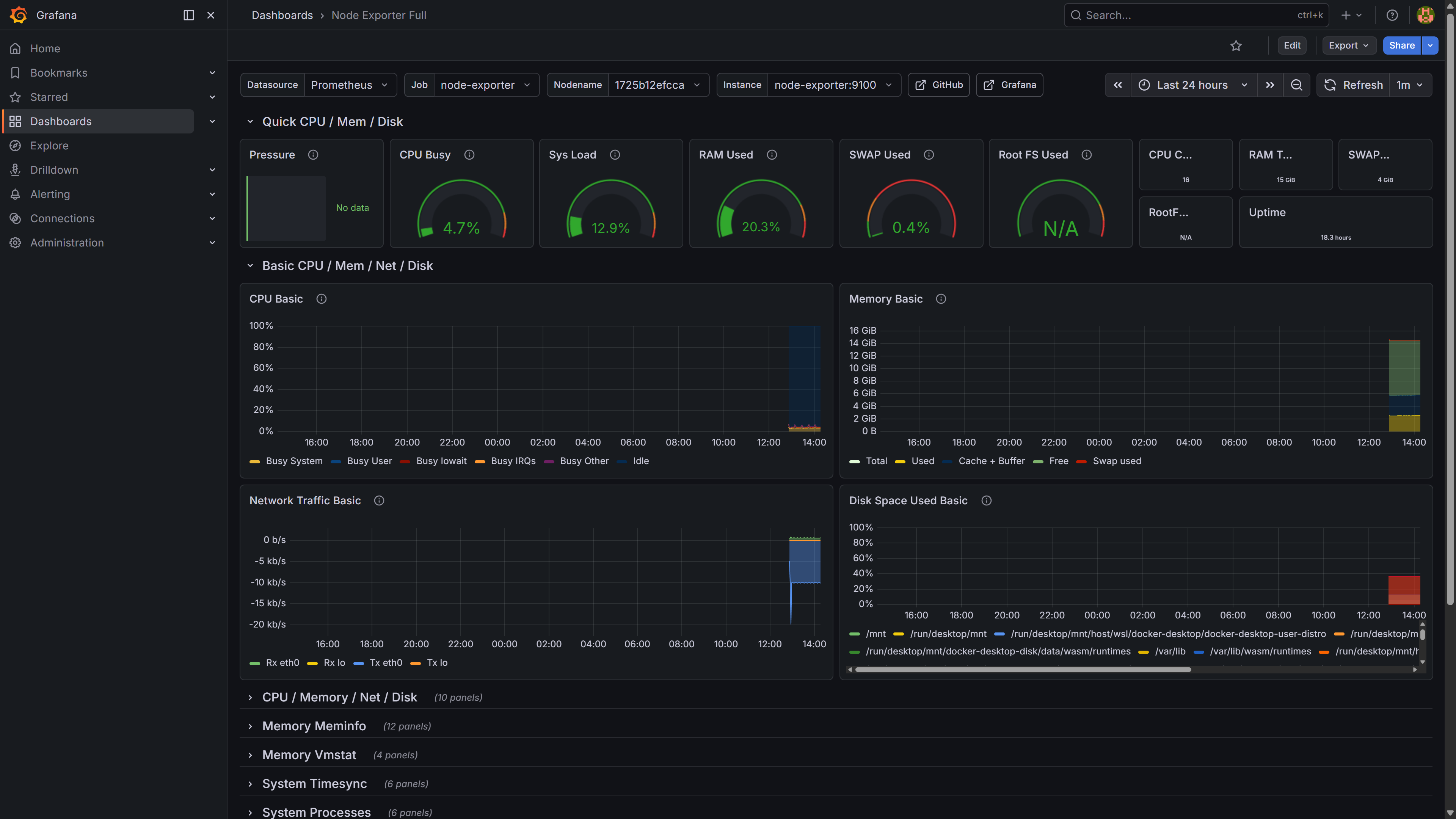
地端監控系統
Prometheus + Grafana + Node Exporter 的基礎設施監控,涵蓋 CPU、記憶體、網路流量、磁碟使用率,Docker 容器化部署。

聯繫方式
- GitHub: terryyaowork
- Email: terry.yao.work@gmail.com
- Blog: terryyaowork.github.io
如果你的 AI 專案需要修復、你的系統需要整合 AI、或者你想了解怎麼把 AI 落地到開發流程,歡迎聯繫我。